Dans un cabinet comptable, les données sont partout : bilans, flux, prévisionnels, trésorerie… Mais sont-elles réellement exploitées à leur plein potentiel ?
Avec la nouvelle offre Pilotage Cabinet, vous transformez ces données en indicateurs clairs, tableaux de bord dynamiques et décisions stratégiques pertinentes. Pensée pour les cabinets comptables et leurs équipes, cette solution transforme votre quotidien : suivez l’activité de vos clients, anticipez les risques avec agilité, et affirmez votre rôle de conseiller stratégique. Un outil puissant pour gagner en efficacité, en pertinence… et en valeur ajoutée.
Découvrez comment MEG vous aide à passer du chiffre à la stratégie, sans complexité ni perte de temps.

| Comment ça fonctionne ?
Pilotage Cabinet, c'est LA solution qui associe la Business Intelligence et l’Intelligence Artificielle pour convertir vos données en leviers stratégiques. Grâce à une datavisualisation intuitive, vous pouvez maintenant prendre des décisions éclairées avec rapidité.
Pilotage Cabinet est votre nouvel allié du quotidien !
| Le cockpit du cabinet digital : pilotez, priorisez, accompagnez
Que vous soyez expert-comptable ou collaborateur, Pilotage Cabinet vous propose une gamme complète de liveboards accessibles directement depuis votre espace MEG. Ces tableaux de bord vous permettent de suivre le déploiement et l'adoption de vos clients à la plateforme MEG, vos données comptables et la performance globale du cabinet.
Envie d'en savoir plus ? On vous explique tout.
Le liveboard "Je sécurise ma production comptable" - Transformez la gestion de vos dossiers sur MEG en un levier de performance collective grâce aux actions suivantes :
- Recenser les entreprises en fonction des fonctionnalités auxquelles elles ont accès
- Suivre l'état des dossiers et identifier ainsi ceux incomplets pour accélérer leur traitement
- Détecter les entreprises peu actives sur MEG pour les relancer et fluidifier les échanges
- Repérer les déconnexions bancaires et agir rapidement pour éviter la perte de données
- Prioriser les actions à mener selon leur niveau d’urgence, leur typologie et le rythme de TVA des dossiers
- Visualiser la répartition des dossiers et ajuster pour mieux s'organiser
- Cibler les entreprises à fort besoin d’accompagnement pour renforcer la relation client et anticiper les blocages
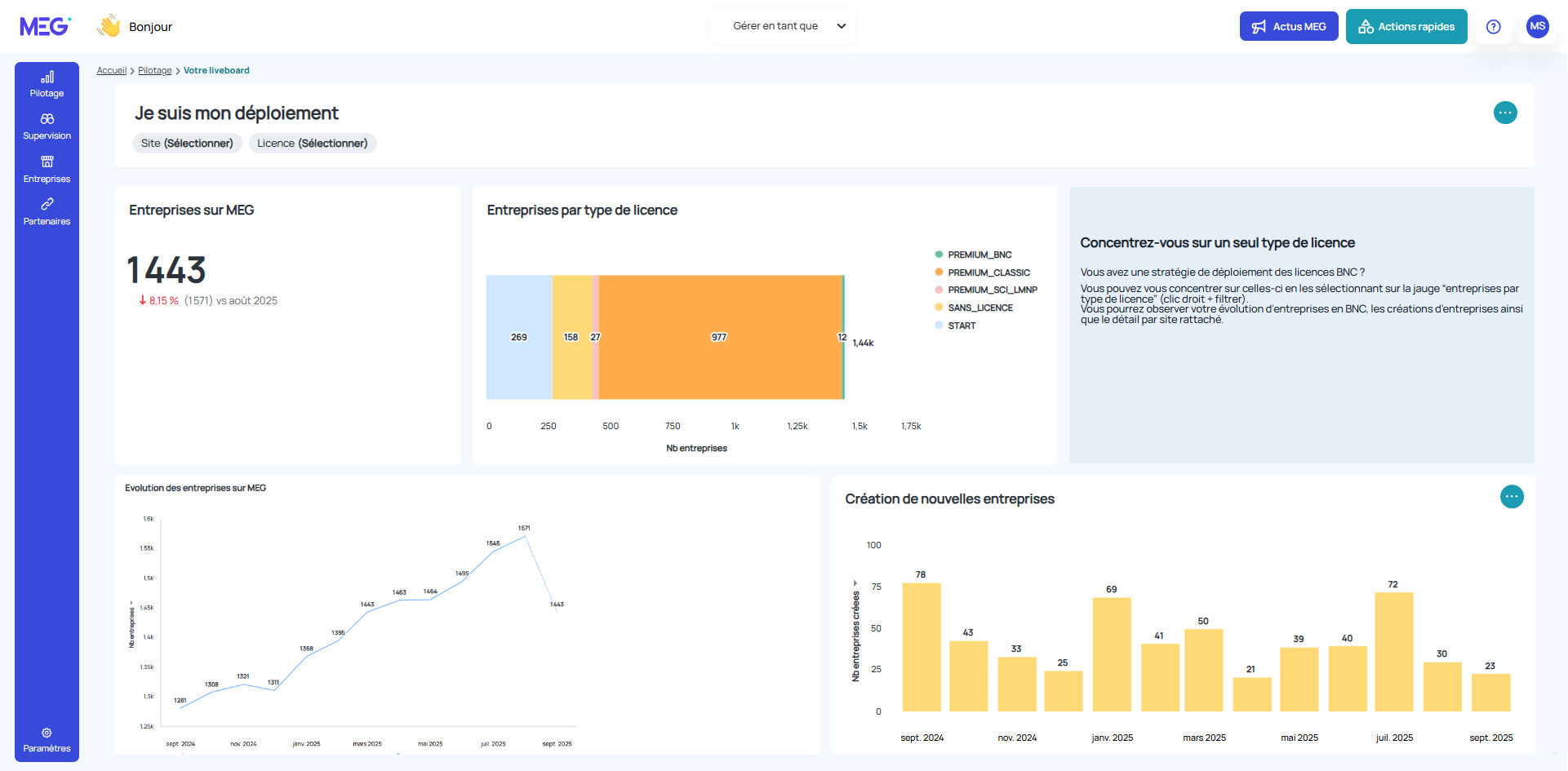
Le liveboard "Je suis mon déploiement de MEG" - Libérez tout le potentiel de votre cabinet grâce à une vision claire, stratégique et actionnable du déploiement de MEG. Notre solution vous offre un tableau de bord intelligent pour :
- Suivre le nombre d’entreprises et de dossiers déployés sur MEG
- Identifier les licences les plus utilisées et celles sous-exploitées pour ajuster vos investissements
- Repérer les sites en difficulté dans le déploiement et les accompagner efficacement
- Nettoyer les dossiers inactifs pour optimiser l’attribution des licences et réduire les coûts inutiles
- Cibler les clients à accompagner dans l'utilisation de MEG, notamment ceux qui ne se sont jamais connectés
- Analyser les fonctionnalités activées pour détecter les manques et les opportunités
- Préconiser les bons partenaires en fonction des usages réels dans votre portefeuille
N'hésitez pas à consulter notre vidéo de démonstration de Pilotage Cabinet
Portés par une vision tournée vers l’avenir, nous concevons actuellement de nouveaux tableaux de bord dynamiques et des fonctionnalités enrichies pour repousser les limites du pilotage. Restez à l’écoute et ne manquez pas nos prochaines annonces.
| L'avenir de Pilotage Cabinet ?
Nous repensons l’expérience pour vous offrir une solution encore plus intuitive, plus performante, et parfaitement alignée avec les enjeux de votre métier.
La facture électronique arrive ? Nous serons à vos côtés à chaque étape, avec des fonctionnalités pensées pour simplifier votre quotidien et renforcer votre rôle de conseil, notamment avec la préparation de nouveaux liveboards.
Nouveaux indicateurs, alertes intelligentes… Tout est mis en œuvre pour que vous gardiez une longueur d’avance et puissiez guider vos clients avec agilité, même face aux imprévus.
Chaque évolution de Pilotage Cabinet est guidée par vos attentes, vos enjeux, votre quotidien. Ensemble, nous construisons un outil qui vous ressemble et qui vous propulse vers l’excellence.
Vous êtes intéressé ? Contactez le service commercial pour connaître les détails de l'offre Pilotage Cabinet